1975 Commando 850 restoration

Another wiring question. I have two wires colored U and UN and I have no idea where they terminate. What are they used for?
 

Attachments

  • 1975 Commando 850 restoration
    20210504_185417.webp
    433 KB · Views: 508
  • 1975 Commando 850 restoration
    20210504_185439.webp
    399.7 KB · Views: 476
Another wiring question. I have two wires colored U and UN and I have no idea where they terminate. What are they used for?
Larry,
Think it is NU, not UN. Down there NU's go to power takeoff point or 2MC capacitor. U is listed as not used - part of the headlight pilot circuit and/or CND models warning light arrangement.
Those browns I'd test, as they should be related to front/rear stop light circuit. At least that is what I hope my wiring diag is telling me.


FWIW
Ctefeh
 
Think it is NU, not UN. Down there NU's go to power takeoff point or 2MC capacitor.

Yes, NU, and I'd guess it's the one for the auxiliary power socket but it wouldn't usually have a bullet terminal.
There's normally a pair of NUs and a red with female spade terminals that connect to the 2MC.
U is listed as not used - part of the headlight pilot circuit and/or CND models warning light arrangement.

Yes, U in that area would be for the Canadian (headlight not pilot) assimilator/control unit, however, it doesn't appear to be in the correct group of (7) 'Ignition Warning Light Unit' wires but in the neutral switch/stator group (plus the NU which also seems wrong) and it would normally have a female spade terminal, not a bullet.
1975 Commando 850 restoration

Those browns I'd test, as they should be related to front/rear stop light circuit.

They could be red, not brown and as they have no terminals then probably the auxiliary power socket although usually a single red, not double. If they are brown then they should both go to a single female spade terminal and have a white with them.
The bracket those two wires are passing through seems to have been added to the battery tray to take a different power socket.
 
Last edited:
They could be red, not brown and as they have no terminals then probably the auxiliary power socket although usually a single red, not double. If they are brown then they should both go to a single female spade terminal and have a white with them.
The bracket those two wires are passing through seems to have been added to the battery tray to take a different power socket.
I'm pretty sure those wire colors are R and N and are for the auxiliary power socket. It's kinda hard for me to get true colors in my pictures.
 
Progress. Rebuilt and refurbished. Looks good to me.
 

Attachments

  • 1975 Commando 850 restoration
    20210513_201230.webp
    441.6 KB · Views: 415
  • 1975 Commando 850 restoration
    20210513_201306.webp
    458.9 KB · Views: 469
  • 1975 Commando 850 restoration
    20210513_201359.webp
    463.4 KB · Views: 419
  • 1975 Commando 850 restoration
    20210513_201508.webp
    488.8 KB · Views: 441
I'm pretty sure those wire colors are R and N and are for the auxiliary power socket. It's kinda hard for me to get true colors in my pictures.

Are you sure N isn't NU and the blue tracer isn't visible in the picture?
If it is plain brown (N) then where does it go to as it must connect to NU somewhere if it is the auxiliary socket negative wire.
 
These helped as a reference for a MKII rebuild, no doubt there my be some variables.
 

Attachments

  • 1975 Commando 850 restoration
    Lucas-Wiring-Color-Code-Key.webp
    139.8 KB · Views: 425
  • 1975 Commando 850 restoration
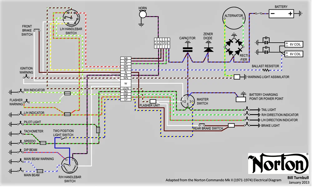
    Norton Commando Mk II Electrical Diagram - Full Color - Bill Turnbull Jan 2013 - Medium.webp
    77.2 KB · Views: 453
Ok, the wire colors are NU and R for what I believe is the power socket, correct? The other wires are NU and U, still unknown to me. I'm thinking they are unused, maybe for the Interpol?
 
Ok, the wire colors are NU and R for what I believe is the power socket, correct?
Yes.

The other wires are NU and U, still unknown to me. I'm thinking they are unused, maybe for the Interpol?

There aren't normally any Interpol wires in the Mk3 harness and 'U' at that approximate location should be for the Canadian 'assimilator', therefore unused on the standard Mk3, however, as mentioned previously, it's in the wrong bundle of wires (see Lucas diagram) and should have a female spade terminal so is there a U with a female spade in the assimilator bundle?
NU at that location is a mystery.
 
A bit more progress. Installed and wired my new ignition switch and warning console.
 

Attachments

  • 1975 Commando 850 restoration
    20210515_200000.webp
    271.6 KB · Views: 436
More progress. Worked on my wiring strapping and tidying up my harness. I also installed my refurbished switch clusters. I'm starting to think that I might be on the home stretch.
 

Attachments

  • 1975 Commando 850 restoration
    20210517_213150.webp
    371.9 KB · Views: 419
  • 1975 Commando 850 restoration
    20210517_213210.webp
    449.8 KB · Views: 399
  • 1975 Commando 850 restoration
    20210517_213403.webp
    405 KB · Views: 406
  • 1975 Commando 850 restoration
    20210517_213437.webp
    352.2 KB · Views: 411
  • 1975 Commando 850 restoration
    20210517_213238.webp
    415.7 KB · Views: 383
  • 1975 Commando 850 restoration
    20210517_213301.webp
    405.4 KB · Views: 408
  • 1975 Commando 850 restoration
    20210517_213306.webp
    489.1 KB · Views: 400
As there is nothing to terminate to, I'm just going to insulate both wires, separately, and call it good.

Looking at the last photos I can now see the reason for the odd NU and U wires as it is one of the incorrectly made harnesses with the 5-wire assimilator connections at the 3-wire (3AW) assimilator location near the head steady instead of at the battery tray and that harness does have the incorrect NU and U as wires shown.

I strongly suggest you do not fit the double red harness positive ring terminal to the battery although it is shown on the factory wiring diagram as it is an electrical error to have a light-gauge harness wire connection when there is a working starter motor because the starter current could potentially burn out the wire so better to leave it disconnected and tape it up.

Can you confirm that you have the harness WR connected to the solenoid as it looks as if it could be the WP wire which would be incorrect and WP should be disconnected if electronic ignition is fitted which I believe it has (Power Arc?).
 
One wire WR the other coil wire is WP. If eliminating WP, do I go to ground with the available coil terminal?
 
One wire WR the other coil wire is WP. If eliminating WP, do I go to ground with the available coil terminal?

No, do not ground the solenoid terminal ('I' terminal). WR should be connected to the solenoid 'S' (outer) terminal.
 
Last edited:
No, do not ground the solenoid terminal ('I' terminal). WR should be connected to the solenoid 'S' (outer) terminal.
Ok, I've connected WR to the "outer " coil terminal. Now nothing is connected to the inner coil terminal thus, in my mind, creating an open circuit. If the coil is energized by the starter button via WR to where is the power going after it exits the coil?

Please help me to understand.
 
Ok, I've connected WR to the "outer " coil terminal. Now nothing is connected to the inner coil terminal thus, in my mind, creating an open circuit. If the coil is energized by the starter button via WR to where is the power going after it exits the coil?

Please help me to understand.
The solenoid is 'case earth'/ground (look at the solenoid on the wiring diagram).
The WP terminal and wire is the ballast bypass to the ignition coils for points ignition, therefore, negative polarity.
 
The solenoid is 'case earth'/ground (look at the solenoid on the wiring diagram).
The WP terminal and wire is the ballast bypass to the ignition coils for points ignition, therefore, negative polarity.
So insulate WP and leave the terminal unused and all will be good?
 
So insulate WP and leave the terminal unused and all will be good?
Yes. If you have a 12V battery you can check the solenoid operation by connecting the battery to the WR ('S') terminal and ground or the metal plate of the solenoid when you should then hear it click.
 
Last edited:
Back
Top